热破坏法对于浓度较低的有机废气处理效果比较好,因此,在处理低浓度废气中得到了广泛应用。这种方法主要分为两种,即直接火焰燃烧和催化燃烧。直接火焰燃烧对有机废气的热处理效率相对较高,一般情况下可达到 99%。而催化燃烧指的是在催化床层的作用下,加快有机废气的化学反应速度。这种方法比直接燃烧用时更少,是高浓度、小流量有机废气净化的首选技术。
RTO蓄热式焚烧炉
排放自工艺含VOCs的废气进入双槽RTO,三向切换风阀(POPPETVALVE)将此废气导入RTO的蓄热槽(EnergyRecoveryChamber)而预热此废气,含污染的废气被蓄热陶块渐渐地加热后进入燃烧室(CombustionChamber),VOCs在燃烧室被氧化而放出热能于第二蓄热槽中之陶块,用以减少辅助燃料的消耗。陶块被加热,燃烧氧化后的干净气体逐渐降低温度,因此出口温度略高于RTO入口温度。三向切换风阀切换改变RTO出口/入口温度。如果VOCs浓度够高,所放出的热能足够时,RTO即不需燃料。例如RTO热回收效率为95%时,RTO出口仅较入口温度高25℃而已。

蓄热式催化剂焚烧炉(RCO)
排放自工艺含VOCs的废气进入双槽RCO,三向切换风阀(POPPETVALVE)将此废气导入RCO的蓄热槽(EnergyRecoveryChamber)而预热此废气,含污染的废气被蓄热陶块渐渐地加热后进入催化床(CatalystBed),VOCs在经催化剂分解被氧化而放出热能于第二蓄热槽中之陶块,用以减少辅助燃料的消耗。陶块被加热,燃烧氧化后的干净气体逐渐降低温度,因此出口温度略高于RCO入口温度。三向切换风阀切换改变RCO出口/入口温度。如果VOCs浓度够高,所放出的热能足够时,RCO即不需燃料。例如RCO热回收效率为95%时,RCO出口仅较入口温度高25℃而已。

催化剂焚烧炉CatalyticOxidizer
催化剂焚烧炉的设计是依废气风量,VOCs浓度及所需知破坏去除效率而定。操作时含VOCs的废气用系统风机导入系统内的换热器,废气经由换热器管侧(Tubeside)而被加热后,再通过燃烧器,这时废气已被加热至催化分解温度,再通过催化剂床,催化分解会释放热能,而VOCs被分解为二氧化碳及水气。之后此一热且经净化气体进入换热器之壳侧(shellside)将管侧(tubeside)未经处理的VOC废气加热,此换热器会减少能源的消耗,最后,净化后的气体从烟囱排到大气中。

直燃式焚烧炉的设计是依废气风量,VOCs浓度及所需知破坏去除效率而定。操作时含VOCs的废气用系统风机导入系统内的换热器,废气经由换热器管侧(Tubeside)而被加热后,再通过燃烧器,这时废气已被加热至催化分解温度(650~1000℃),并且有足够的留置时间(0.5~2.0秒)。这时会发生热反应,而VOCs被分解为二氧化碳及水气。之后此一热且经净化气体进入换热器之壳侧(shellside)将管侧(tubeside)未经处理的VOC废气加热,此换热器会减少能源的消耗(甚至于某适当的VOCs浓度以上时便不需额外的燃料),最后,净化后的气体从烟囱排到大气中。
直接燃烧焚烧炉DirectFiredThermalOxidizer-DFTO
有时直接燃烧焚烧炉源于后燃烧器(After-Burner),直接燃烧焚烧炉使用经特别设计的燃烧器以加热高浓度的废气到ㄧ预先设的温度,于运转时废气被导入燃烧室(BurnerChamber)。燃烧器将VOCs及有毒空气污染物分解为无毒的物质(二氧化碳及水)并放出热,净化后的气体可再由一热回收系统以达节能的需求。

浓缩转轮/焚烧炉RotorConcentrator/Oxidizer
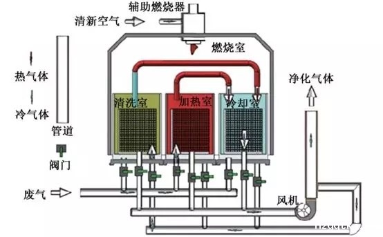
浓缩转轮/焚烧炉系统吸附大风量低浓度挥发性有机化合物(VOCs)。再把脱附后小风量高浓度废气导入焚烧炉予以分解净化。大风量低浓度的VOCs废气,通过一个由沸石为吸附材料的转轮,VOCs经被转轮吸附区的沸石所吸附后净化的气体经烟囱排到大气,再于脱附区中用180℃~200℃的小量热空气,将VOCs予以脱附。如此一高浓度小风量的脱附废气在导入焚烧炉中予以分解为二氧化碳及水气,净化的气体经烟囱排到大气。这一浓缩的工艺大大地降低燃料费用。
氯化有机物催化剂焚烧炉
氯化有机物催化剂焚烧炉(ChlorinatedCatalyticOxidizer)系统依风量,污染物种类及所需去除效率而设计。
在运行操作时,含VOCs的废气经氯化有机物催化剂焚烧炉风机抽到系统换热器中。废气通过换热器的管侧,再到燃烧机,此处将废气加热到催化剂反应温度。含VOCs废气通过特制的抗卤化物毒化的催化剂,转化成二氧化碳,水气并放出热。这热净化的气体通过换热器的壳侧,将热能加热浸入系统的废气,如此可以将燃料费用降到最小,在许多时候,如VOCs浓度够高,可以不需额外燃料系统即可自行运转。最后如有需要,可装设恩国洗涤塔以去除无机酸(如HCL,CL2,HBr,Br2等)。
氯化氢套装洗涤塔(HCLScrubberModule),氯化氢套装洗涤塔出口含HCL或CL2的气体导入氯化氢套装洗涤塔中的骤冷塔,循环汞喷注大量的水进入用超合金(Hastelloy)材质的骤冷塔(quenches)。这时水会把热废气降温并将部分的氯化氢予以吸收,之后经一气道进入逆流式的吸收塔。循环吸收溶液从吸收塔顶部的喷嘴喷洒而下,将剩余的氯化氢充份吸收,然后通过一除水层把水滴去除,再排到大气。

星空电竞app下载安装是一家专业从事工业废水处理、工业废气处理和环境修复的环保设备研发与销售服务的企业。为工业企业和市政工程等项目提供工业废水处理、工业废气处理、有机废气VOCs处理的一体化解决方案,从“工程设计”、“工程承包”、“设备采购”、“安装调试”、“耗材销售”、“运营管理”、“环评办理”等环节提供专业的差异化服务,联系电话:135 5665 1700。