VOCs 排放量已接近或超过NOx 排放量,年排放量超过2 000 万吨,是监管和处理重点。其主要来源于溶剂的产生和使用部门,化工和医药生产、燃料油的运输和装卸、机动车尾气排放等过程。目前VOCs 废气有多种处理方法,主要包括冷凝回收、高沸点溶剂吸收、活性炭吸附、焚烧处置等。根据VOCs 废气产生特点及经济性,RTO(蓄热室氧化器)技术具有净化效率高、污染物分解彻底、换热效率高、节能、阻力低、风机装机功率小等优点,对处理VOCs 有着较广泛的应用前景。下面将重点介绍RTO技术,帮助大家更好的了解RTO方法,为使用和运营作参考。
RTO(蓄热式热氧化炉)
与传统的催化燃烧、直燃式热氧化炉相比,具有热效率高(大于等于90%)、运行成本低、能处理大风量低浓度(相对于废气排放而言)。RTO 装置有两室、三室以及多室装置,两室RTO 装置VOCs 的去除率在95% ~ 98%,三室RTO装置VOCs 去除率可达到98%以上。
1、RTO 原理
两室RTO 没有吹扫工序,在进行阀门切换时,部分VOCs 废气没有经过处理直接排放,从而降低了VOCs 的去除效率。多室RTO 是在废气量非常大的情况下,为保证废气进气的均匀性,增加了同时进气和出气的蓄热室数量。目前三室RTO 是主流实用装置,较好的兼顾了效率和投资成本。
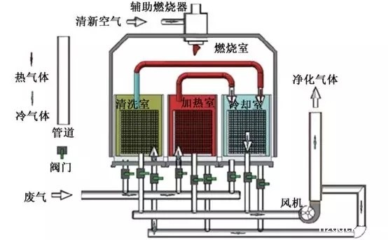
三室RTO 运行原理:三室RTO 主体结构由燃烧室、三个陶瓷填料床和六个切换阀组成,当有机废气进入陶瓷床1 后,陶瓷床1 放热,有机废气被加热到一定温度后进入燃烧室燃烧,同时产生的高温气体通过陶瓷填料床2,陶瓷床2 吸热蓄热,高温气体被填料床2 冷却后,经过切换阀门排放,填料床3 进行吹扫,以保证原进入填料床3 而未反应的废气进入燃烧室燃烧,而不是直接排放;经过一段时间后,阀门切换,废气从填料床2 进入,填料床2 放热,填料床3 蓄热,填料床1 进行吹扫;然后在填料床3 进气,填料床1 蓄热,填料床2 进行吹扫;这样周期性地切换,就可连续处理有机废气。
【RTO工作原理示意图】

2、RTO 安全预处理措施
由于RTO 装置常采用明火进行工作,容易产生爆炸事故,是使用RTO 装置比较关心的问题。废气的安全预处理措施主要包括:
(1) 浓度控制:为安全起见,防止爆炸或火灾,废气中VOCs 的浓度通常应控制在25% LEL(爆炸浓度下限)以下;
(2) 回火控制:为防止回火,在设计管道尺寸时应使废气的最低流速始终大于回火速度,而且选取适当的安全系数;
(3) 安全措施:可以采取设置文丘里阻火器、回火防止器、安全液封、空气稀释、无回火喷射等安全控制措施;
(4) 报警连锁:设置爆炸或回火报警仪及安全联锁控制系统。
3、RTO 装置的优缺点
RTO 装置经过多年的运行及改进发展,表现的优点主要有:
(1) 几乎可以处理所有含有机化合物的废气,可以处理风量大、浓度低(相对于直燃焚烧炉)的有机废气;
(2) 可以适应废气中VOCs 的组成和浓度的变化、波动;
(3) 对废气中夹带少量灰尘、固体颗粒不敏感;
(4) 在所有热力燃烧净化法中热效率最高( > 90%);(5)在合适的废气浓度条件下无需添加辅助燃烧而实现自供热操作;
(6) 净化效率高( 三室> 98%, 两室95% ~98%),维护工作量少,操作安全可靠;
(7) 有机沉积物可周期性地清除,蓄热体可更换;
(8) 整个装置的压力损失较小(RTO 装置系统总压力损失一般<3 000 pa,随所用蓄热体的结构类型、气体速度而变),装置使用寿命长。
主要缺点有:(1)装置重量大(因为采用陶瓷蓄热体)、容积大;(2)要求尽可能连续操作;(3)投资费用相对较高;(4)对于大风量、低浓度废气而言,运行费用仍然偏高;(5)存在一定的火灾爆炸风险,国产仪表质量不过关,国外品牌价格贵。
4、RTO 运行中出现的问题
(1)处置含石油醚废气的RTO装置和处置含异丙醚废气的RTO 装置发生过多次爆炸事故,虽然处理浓度明显低于爆炸下限。根据RTO调研情况分析,石油醚和异丙醚具有闪点低、挥发性强的特点。因此,RTO 处理VOCs 废气,须关注低闪点物质(石油醚、异丙醚、乙醚、环己烷等);建议低闪点VOCs不进入RTO 处理装置,单独采用碳纤维吸附方式处理。
(2)RTO 装置运行控制参数比较单一。目前主要监控的运行参数为燃烧室温度,进气VOCs 浓度在线监测仪器反馈的数据不准确,从而不能预先确定助燃燃料的助燃量,这就造成燃烧室温度出现波动。在VOCs 浓度过高时出现燃烧室温度过高现象,可能会造成蓄热体的破坏,降低RTO 装置的使用寿命。目前RTO国产仪表质量不过关,大多不能够满足运行管理要求。
(3)采用RTO 装置处理VOCs 废气单位多为危化品生产或使用企业,使用过程中特别担心出现爆炸。由于RTO 装置的运行研究、设计规范和在线监控数据比较欠缺,出于安全考虑,目前RTO 装置运行企业对接入VOCs 废气的类别及浓度比较保守。
5、RTO 运行经验参数
根据调研情况及相关资料,三室式RTO 装置可以兼顾到处理效率和经济性要求;一般设计废气处理风量为10 000 ~ 30 000m3 / h 时,占地面积、设计、材料要求、设备安装、运行控制等方面比较适用,特别小风量和大风量都不适合采用三室式RTO。
RTO 装置年运行费用一般在几十万到几百万之间,助燃燃料为天然气或柴油或废溶剂。要求进入RTO 装置的VOCs 废气浓度在1 000 ~8 000 mg/m3 才具有明显的经济可行性;据相关资料分析,VOCs 浓度达到2 000 mg/ m3 以上时,RTO 装置不使用助燃燃料也可正常运行。故为配套RTO 装置的正常稳定运行,必须对收集VOCs 的收集系统进行密闭、合理、系统化设计,进而保证综合进入RTO 装置的VOCs 废气浓度在合适的范围内。
RTO 装置设计燃烧室温度在850℃ 以上,实际运行温度在720℃以上,在保证VOCs 去除率的前提下,适当降低燃烧室温度可以减少助燃燃料使用量,降低运行费用。RTO 装置热利用效率在90% 以上,三室RTO 的VOCs 去除率可达到99% 以上。RTO整个系统的压力损失一般小于3 000 Pa。
结语
通过对RTO(蓄热式热氧化炉)装置的分析,了解其原理、优缺点、存在问题,为RTO 装置的改善、建设和运营提供参考。RTO具有VOCs 去除率比较高,自动化程度高,运行操作管理方便等优点,但同时也有一定的限制约束条件。从安全性、经济性和VOCs 去除效果方面考虑,RTO 装置比较适合处理VOCs 浓度为1 000 ~ 8 000mg/ m3 的废气;浓度过低,去除效率降低,且需要较多的助燃燃料,经济性降低;浓度过高,超出RTO 设计温度,容易破坏蓄热体,甚至出现火灾事故。三室式RTO 装置(废气处理量为10 000 ~30 000 m3 / h)可以兼顾到处理效率和经济性要求,一种可靠适用的VOCs 废气处理方法。
星空电竞app下载安装是一家专业从事工业废水处理、工业废气处理和环境修复的环保设备研发与销售服务的企业。为工业企业和市政工程等项目提供工业废水处理、工业废气处理、有机废气VOCs处理的一体化解决方案,从“工程设计”、“工程承包”、“设备采购”、“安装调试”、“耗材销售”、“运营管理”、“环评办理”等环节提供专业的差异化服务,联系电话:135 5665 1700。